系统介绍
闪灵短域名系统是一款专为解决微信、QQ等社交平台链接屏蔽与拦截问题而设计的专业短网址生成与管理平台源码。在数字营销与内容传播日益重要的今天,长链接不仅不美观、难以记忆,更可能在社交媒体分享时因敏感词或域名信誉问题遭遇拦截,导致宝贵的流量与转化机会流失。该系统通过将复杂冗长的原始网址压缩为简短、易记的短链接,有效规避平台风控机制,确保营销链接、活动页面、下载地址等能够安全、稳定地触达目标用户。
本系统不仅是一个简单的网址缩短工具,更集成了完整的运营后台、广告盈利模式与安全防护策略。它允许站长通过投放跳转前广告(如图片、文字或特定落地页)实现流量变现,同时支持灵活的短链有效期管理与多域名轮换跳转技术,极大增强了在严苛网络环境下的生存与运营能力,是广大站长、营销人员及内容创作者进行高效、安全链接分发的理想解决方案。
核心功能
- 智能短链生成:系统可将任意长度的原始URL瞬间转换为简洁的短域名链接,极大便利了用户在社交媒体、短信等渠道的分享与传播,提升点击率与传播效率。
-
多级有效期与付费升级:生成的短链接默认可设置为临时有效,用户可通过集成的支付接口(如微信支付、支付宝)付费将其升级为永久有效链接,整个过程自动化完成,无需人工干预,实现了商业模式的闭环。
-
内置广告盈利系统:支持在短链接跳转前插入自定义的图片广告、文字广告或直接跳转到指定的广告页面。站长可通过此功能将流量有效变现,开辟稳定的收入来源。
-
多域名防封轮换跳转:为解决主域名被拦截的核心痛点,系统支持添加和管理多个备用域名。当某个域名被屏蔽时,系统可自动或手动切换至其他可用域名进行跳转,保障服务不间断,是应对社交平台封禁的强力武器。
-
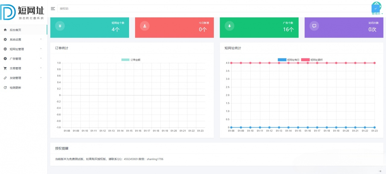
全方位数据统计与分析:后台提供详尽的数据面板,实时统计短链创建总数、各类广告数量、每个短链的独立访问次数(PV/UV)、每日营收变化等关键指标,并以直观的曲线图和柱状图呈现,助力站长进行精细化运营决策。
-
第三方扩展与集成:系统预留了丰富的扩展接口,支持轻松接入百度统计、Google Analytics等第三方流量分析代码,方便站长从更多维度掌握访客行为。同时具备友情链接管理功能,便于站点间合作与SEO优化。
-
一键更新与官方维护:程序后台集成了一键在线更新功能,开发者可以从官方持续获取功能增强、安全补丁及性能优化更新,确保系统长期稳定、安全运行,无后顾之忧。
技术特性
本系统采用经典的PHP服务器端脚本语言结合MySQL关系型数据库进行开发,技术栈成熟稳定,部署门槛低,兼容性极强。代码结构遵循MVC设计思想,逻辑清晰,便于二次开发与功能定制。前端界面采用响应式设计,确保在PC与移动端均有良好的管理体验。系统核心的跳转逻辑经过高效优化,采用302重定向方式,兼顾搜索引擎优化(避免权值传递混乱)与访问速度。数据库设计针对高并发短链查询做了索引优化,确保即使在大量访问请求下也能保持快速的响应能力。此外,系统内建了基础的安全防护机制,如防SQL注入、XSS攻击等,保障平台数据安全。
运营管理
系统拥有功能强大且直观易用的全可视化后台管理界面。管理员可以在此集中管理所有生成的短链接,包括查看、编辑、禁用或删除。广告管理模块允许自定义多种类型的广告内容、展示规则与计费方式。财务管理模块清晰记录每一笔付费升级订单,并生成收入图表。域名管理是核心功能之一,管理员可在此添加、启用或停用多个跳转域名,并设置轮换策略。数据统计中心以图表化形式展示关键运营数据,支持按时间筛选,是评估营销效果和调整策略的重要依据。系统设置则涵盖了基础站点信息、支付接口配置、SEO参数等全局选项。
使用说明
环境要求:本系统对服务器环境要求友好,支持市面上绝大多数虚拟主机及云服务器。需要PHP 7.0及以上版本(推荐PHP 7.3+以获得更佳性能)和MySQL 5.6及以上版本。服务器或虚拟主机空间建议100MB以上,以确保系统文件及未来数据有充足存储空间。需确保Web服务器(如Apache或Nginx)已正确配置,能将默认首页指向index.php。
安装部署:安装过程极为简便。首先,将下载的系统源码文件完整上传至您的网站根目录。然后,通过浏览器访问您的网站域名,系统将自动检测并跳转到安装引导界面。按照页面提示,依次设置管理员账号密码,填写正确的MySQL数据库连接信息(主机地址、数据库名、用户名、密码)。点击安装按钮,系统将自动完成数据库表结构的创建与初始数据的写入。安装成功后,即可登录后台开始配置使用。

